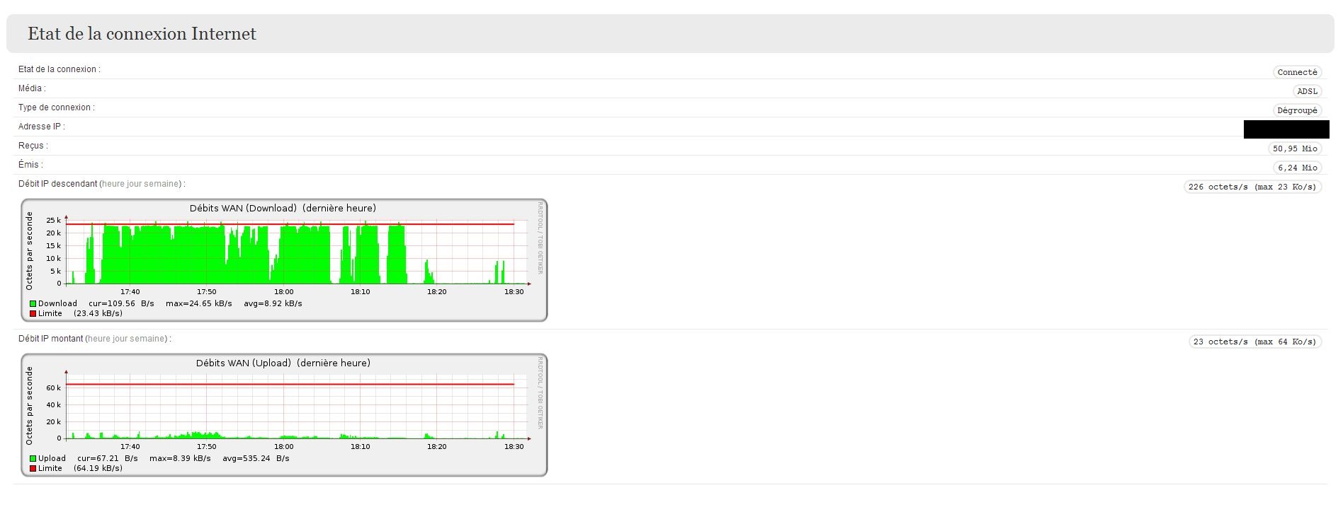
Hier je n'avais plus de connexion internet et elle est revenue en fin d'après midi seulement c'est beaucoup moins rapide
Du coup j'ai fait quelques tests de la connexion et voici se qu'il en ressort : J'ai redémarrer la box et sa ne change rien .
Un redémarrage de secours et usine ne donne rien non plus .


